Become a MacRumors Supporter for $50/year with no ads, ability to filter front page stories, and private forums.
I have been running Brackets and Atom on my M1 Pro, and performance has been equivalent to my i7 MSI with 16GB RAM, even though both apps are running via Rosetta. I am in the process of attempting to install NetBeans to see how it performs (there is a build of Open JDK for the M1, so Rosetta would just be handling the NetBeans IDE itself. I am going to see how well those apps run concurrently and monitor how that affects both system RAM and CPU utilization.

*EDIT* As it turns out, OpenJDK has a build out for the M1, and Netbeans 12.2 is running natively on my M1 Pro. Even when actively compiling code, my CPU utilization is holding right around the 25-28% threshold.
 
Last edited:
Very throughout write up, thanks for sharing! Your observations about memory and swap use are particularly interesting!
 
Thanks for the interesting post. Am also wondering myself if an 8GB M1 Mac mini would be enough for my needs.

I was using an Intel i5 Mac mini with 8GB for some game development work (both UE4 and Unity - mostly for making, testing and debugging iOS builds. Primary dev machine is a Windows PC), and the performance tended to dip quite frequently once I had a few tools / apps open at the same time. Overall, it was a pretty awful experience.

On several occasions, I had actually run out of of memory while doing more intensive tasks - was running low on SSD space too (so presumably not much space for Swap memory).

I've since upgraded it to 16GB of RAM and moved some projects to an external SSD. It's usable now, but am wondering how an 8GB or even 16GB M1 would do since it would be running most of my tools in Rosetta. Assuming that it would even work, of course.
The RAM on the M1 will likely give you a quite bit more than on Intel, I reckon (only an educated guess) 8gb will be the equivelan of at least 12gb on Intel, but to be honest reading the work you do, it's really a no brainer to get 16 gb RAM
 
Really interesting read, even if I don't quite understand some of the technical details, but what seems clear is that the M1 SoC with the inclusion of machine learning really makes a difference over time. What is even more exciting is that this tech is relatively new, I can only imagine the power / functionality this brings in the next few generations.. Computing on the Mac is exciting again! (it never really went away, but now that it is 'thinking different' again, it is much more interesting. Remember the supercomputer built using multiple (1100?) PPC G5's (I believe it was a Virginia Tech?), I'd like to see that thing replaced with a similar amount of M1's :)
 
Interesting observations.

But are you sure it's not the usage that is changing and not a ML handling of memory?

After I read your post I looked at my memory usage and for me it is fairly flat. Given I've not stressed my memory much and I got the 16 GB Mini.

My looks like this (yes I turn off my computer every night)View attachment 1688527
Thanks for this very retailed insight. It's inspiring to be, being a hobbyist using Final Cut and Logic Pro. I've found that the Mac mini M! can cope with anything I throw at it. It may even be too good! I have the basic one too, but wondering if I should get the 16gb Ram version, so it's future proof, or just wait to see what comes out next year and stick to my old Mac Pro for now? Ah, decisions decisions! Thanks again.
 
Hey @RobbieTT , very interesting and detailed writeup. I really appreciate it. Do you mind elaborating on what exactly you are doing to have this in your home? Like what kind of work are you doing to require this type of workload on a daily basis?
 
I'm a few weeks in to the M1 experience and before getting into my thoughts on actual performance I must offer a few alibis & excuses.

I am probably not the average user (whatever that is) - my machines have to work hard most of the time and work together with my wider network of Macs. My desktop is an iMac Pro, laptop is a 13" 2018 MBP and I have 3 Mac minis (2 x i5 and 1 x i7s) working hard in supporting roles. Bulk file storage is an all-SSD array on a 10 GbE network plus an archive store on a tradition spinning array. There is a wider network of other systems that I will not go into, but they can produce a lot of data.

My M1 Mac mini had to fit into this network, taking on the role of 1 or more of the existing minis and potentially lighten the load on the iMac Pro. It runs 24/7, never sleeps & runs headless. Being home-based it also has to run a brace of more domestic chores too. It also has to run native apps, Rosetta translations, Java and some particularly sub-optimal applications:

View attachment 1688481

My M1 Mac mini is a base model (8GB / 256GB) plus the addition of 10 GbE networking via TB3. It is a rack-mounted in a 1U RackMac mini enclosure:

View attachment 1688437

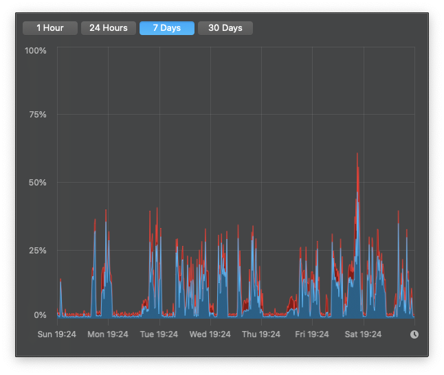
The M1 mini is running a server with both high IOPS and high bandwidth tasks, acts as a maths cruncher, transcoder, data ingress device, UniFi Controller, Plex Server and a brace of other things. CPU load spends quite a lot of its time at around 40% with spikes to 100% when workload is particularly high. Yes, this M1 does get to beachball. Even averaged over 7 days the CPU workload is clear:

7-day Average CPU load -

View attachment 1688444
Similar pattern to the GPU, but only for certain workloads - including transcoding. Transcoding can be a little odd though; if a difficult file type (I transcode a lot of MPEG 2 TS) makes it through to the dedicated transcode silicon the M1 CPU and GPU do very little. For no discernible reason some MPEG 2 TS files miss the offload engine and are transcoded by the CPU/GPU at a fraction of the speed of the transcode engine. Early days for the M1 and Big Sur. Some of the spikes in the 7 day average are due to transcodes missing the dedicated offload engine:

7-day average GPU Load -

View attachment 1688455
The Memory Pressure (8GB Unified RAM) is always in the green and the 7-day load average is much more consistent, despite the extended bursts with more challenging and (normally) RAM-intensive tasks. I'll go into RAM usage in a little more detail as the way it works is very different to Intel systems; due to the machine learning the way the RAM is managed changes over the hours, days and weeks of usage. This is not your grandfather's RAM and I guess we need to re-learn a few things:

7-day Memory Pressure -

View attachment 1688463
Talking about Unified RAM on the M1 is akin to grabbing the 3rd rail and this forum is already full of M1 RAM debates. I've a reasonable amount of experience in these things so I can confidently state that I have no idea as to how the RAM is managed. Not a clue in fact. That makes me feel a little uncomfortable. Leave your Intel experience at the door, it is not needed here.

So these are my thoughts, or maybe just musings, after seeing the memory management change and adapt over a couple of weeks. Please do not doubt how little I understand the RAM utilisation and management on the M1.

As the workload increased over the last week, with more demanding and difficult workloads the Unified RAM Load average drifted down or remained the same. I must stress that this included unoptimised apps and tasks that are usually RAM intensive. This followed the trend from the previous weeks. The Unified RAM management is clearly tuning itself via machine learning and the neural engine. As a result the amount of 'free' memory has slowly increased when you would expect the reverse:

View attachment 1688480
I will use the term 'Swap Memory' for my next round of thoughts, as that is how it is labelled, but I am not sure the term remains valid. I have taken for granted that Intel macOS will endeavour to use as much RAM as possible (as cache if nothing else to do) with only tentative dips into swap memory when not stressed. When macOS is stressed for RAM it will endeavour to use all the physical RAM available before finally and reluctantly paging-out to an increasing SWAP memory with a notable dip in performance. Once the RAM workload decreases the Intel macOS will purge the swap memory and bring the workload back to the physical RAM.

Apple Silicon Unified RAM does not work that way.

View attachment 1688486
The snapshot above is after 2 weeks of intensive workloads and is at steady-state. The 'Swap Memory' has grown to 3.26 GB with 4 GB reserved, memory pressure has reduced and free RAM has increased to 4.2 GB. The actual Page Ins / Outs are very small (happed to be zero at this snapshot). The 'Swap Memory' behaviour is very different at week 2 than when initially tested. The Swap Memory seems to be more akin to a reserved memory cache rather than a reluctant overflow. It appears that the machine learning favours allocating virtual RAM to the 'Swap' file if that data or resource does not require the low latency offered by the physical RAM, even if there is physical RAM available. Again, I must stress my lack of knowledge in how this all works or how it actively adapts over time.

The 7-day average Swap size for the second week is still increasing slowly and the general performance of the machine is increasing, despite the workload demanded from it:

7-day Swap Size -
View attachment 1688500
So did the M1 earn a place in my network - yes, even with the occasional hiccups. It has already replaced 2 x i5 Mac minis and the i7 Mac mini is nothing more than a cold-spare. Pleasingly I have been able to move challenging tasks from my iMac Pro and dump them onto the M1 Mac mini - it can walk, chew gum and juggle unicycles. I also find myself using my 13" MBP more and spending less time at the iMac Pro. I pay for my own electric so I am wondering what the effect of reducing from 3 Intel Mac minis to a single M1 Mac mini (plus less iMac Pro usage) will do to the monthly bill.

Am I pushing the M1 a little bit hard - no doubt in that - but the occasional beachball is more of a badge of honour at this point. I have to pinch myself to remind me how little money this little powerhouse cost and how low the running costs will be. No doubt I am an edge case user and I am sure Apple didn't have such a brutal workload in mind for its cheapest new offering. But it works for me.

It will be interesting to see how the Mac mini adapts, what future refinements in macOS will bring and how the balance of native and non-native apps will change over time. No doubt with the M1 YMMV and again I must state how little I really know about the underpinnings of the M1 and the impact the neural engine cores have on the wider system. I am confident in saying that M1 reviews based on snapshot use will probably miss the adaptive real-world performance offered by the new silicon.

Interesting times ahead.
Your findings largely echo mine from using the MacBook Air M1 for I guess going on 2 weeks now. This is not my permanent machine, as this is serving as more of a stop gap until my MacBook Pro M1 arrives at some point in the future.

Generally speaking, the MacBook Air just destroys my MacBook Pro 16. Peak performance is sustained for much longer periods of time. Theres a few behaviors that I need to think about, in regards to when I do get a beach ball. It seems like after doing over an hour of video calls, the thermal envelop gives in, and it seems to just hang for a bit. As if to catch it's breath. To me, that is impressive, because just joining a Microsoft Teams Meeting causes my MacBook Pro 16 to start spinning up the fans. I expect these types of issues will largely disappear on my new MacBook Pro comes in.

I know many would argue with me on this, but for the vast majority of everything, the M1 truly mind boggling. I'm not a big time video editor, or running machine learning tools. I just need to be able to get what I need done in a consistent and reliable basis. I can honestly say that I haven't been this satisfied with the cheapest MacBook of any kind during my 20 years of being a Mac user. Easily for the past, oh possibly 10 years, I've been actually spending probably $2,500 (average I think) on each Mac to just get work done. I'm really curious to see how I'll feel about my $1,900 MacBook Pro.
 
  • Like
Reactions: FriendlyMackle
Your findings largely echo mine from using the MacBook Air M1 for I guess going on 2 weeks now. This is not my permanent machine, as this is serving as more of a stop gap until my MacBook Pro M1 arrives at some point in the future.

Generally speaking, the MacBook Air just destroys my MacBook Pro 16. Peak performance is sustained for much longer periods of time. Theres a few behaviors that I need to think about, in regards to when I do get a beach ball. It seems like after doing over an hour of video calls, the thermal envelop gives in, and it seems to just hang for a bit. As if to catch it's breath. To me, that is impressive, because just joining a Microsoft Teams Meeting causes my MacBook Pro 16 to start spinning up the fans. I expect these types of issues will largely disappear on my new MacBook Pro comes in.

I know many would argue with me on this, but for the vast majority of everything, the M1 truly mind boggling. I'm not a big time video editor, or running machine learning tools. I just need to be able to get what I need done in a consistent and reliable basis. I can honestly say that I haven't been this satisfied with the cheapest MacBook of any kind during my 20 years of being a Mac user. Easily for the past, oh possibly 10 years, I've been actually spending probably $2,500 (average I think) on each Mac to just get work done. I'm really curious to see how I'll feel about my $1,900 MacBook Pro.
I agree with this sentiment 100%. I don't use Teams, thankfully!, but find that hours upon hours of Zoom are fine with the machine.

Also, this has to be the best bang for the buck hardware, I've bought in a very long time. The base MBA is less expensive than some iPhones. (mine was under £900).

If the hardware lasts around 5 years, then I'll be extremely impressed.
 
I will use the term 'Swap Memory' for my next round of thoughts, as that is how it is labelled, but I am not sure the term remains valid. I have taken for granted that Intel macOS will endeavour to use as much RAM as possible (as cache if nothing else to do) with only tentative dips into swap memory when not stressed. When macOS is stressed for RAM it will endeavour to use all the physical RAM available before finally and reluctantly paging-out to an increasing SWAP memory with a notable dip in performance. Once the RAM workload decreases the Intel macOS will purge the swap memory and bring the workload back to the physical RAM.

Apple Silicon Unified RAM does not work that way.

To be blunt, macOS memory management has been moving away from the bolded behavior for a couple years now. People have been complaining about how quickly Apple pushes things to swap when there’s plenty of free RAM with recent OS releases.

The behavior you describe in this section isn’t new to M1, and isn’t even new to Big Sur.
 
I agree with this sentiment 100%. I don't use Teams, thankfully!, but find that hours upon hours of Zoom are fine with the machine.

Also, this has to be the best bang for the buck hardware, I've bought in a very long time. The base MBA is less expensive than some iPhones. (mine was under £900).

If the hardware lasts around 5 years, then I'll be extremely impressed.

I expect that these machines will be supported for as long as iPhone and iPad hardware is supported. As of right now, that’s still a very long time, especially for PCs.
 
The RAM on the M1 will likely give you a quite bit more than on Intel, I reckon (only an educated guess) 8gb will be the equivelan of at least 12gb on Intel, but to be honest reading the work you do, it's really a no brainer to get 16 gb RAM
Agreed that 16GB should be a no brainer, but there are some pretty sweet retail discounts on Macs here in Australia, 10% off in one major electronics chain.

That puts the base Mac mini within impulse-buy territory. Only thing is that none of the off-the-shelf configurations have 16GB of RAM.

So it's either AUD990 for a discounted base mini, or a 16GB BTO version for AUD1400. That's a pretty substantial 40% increase in price just for 16GB of RAM which I might not actually need, if it turns out that the M1 Macs are a lot more economical with RAM.
 
  • Like
Reactions: widEyed
The behavior you describe in this section isn’t new to M1, and isn’t even new to Big Sur.
The observed behaviour is notably different to Big Sur running on Intel. The underlying logic and intent may be the same but the aggressive caching and adaptive tuning over time is confined to my M1 machine alone. As I run a number of Intel systems with similar workloads and applications the difference is observable and repeatable.

I don't claim to understand the impact of the NE cores M1 memory management and that was not the aim of my post. The M1 is new to macOS and a bunch of us are learning as we go; so feel free to add any data or experience you have of M1 to the thread.

:)
 
Hey @RobbieTT , very interesting and detailed writeup. I really appreciate it. Do you mind elaborating on what exactly you are doing to have this in your home? Like what kind of work are you doing to require this type of workload on a daily basis?
I'd rather not post details of my work on the forum - sorry!
 
I'll chime in with my experience. I have a base-spec 8GB MBP M1. This is coming from a 2019 MBP 16" with 16gb of ram.

The performance is nutty. Everything is faster, even VSCode where I spend a lot of my time is about the same, and that's a very piggy electron app. There is a preview of the M1 VSCode is it's about 3x faster than the intel version on my 16" MBP.

I'll agree I have no idea how the M1 manages memory. I have seen a few YouTubes where they try to get it to swap. Here's one that's pretty good. Spoiler. 16GB doesn't make much difference.


It never acts like it's out of memory. For fun I ran a very large CreateML project, it was using 20GB of swap while running a large machine learning operation. This is on an 8Gb computer, actively using 20GB of swap. The machine ran fine like it was nothing. The CreateML process did get slower as it used more ram, but for browsing or whatever else, it wasn't like I was doing anything.

I didn't buy this to keep it, I'm just a big nerd that wanted to play with the latest thing. I've tried to go back to my 16" MBP, it's right there, I can see it. every time I use it I'm frustrated with how sluggish it is. It's like going from dial-up to broadband, 3G to LTE, SD to HD. You can't go back.
 
So how much memory do all of you here have on your M1, I got the Macbook Pro and 8GB, I wanted 16GB but the vendor screwed up so I ended up just keeping it. So far I'm pretty impressed specially since the machine runs so cool no more Microwave! I have yet to hear the fans go on or feel the machine hot to the touch. In terms of memory I haven't had an issue yet although I'm not doing anything too intensive either. I am waiting for Parallels to release their M1 compatible product just to play with that and to see how the machine and the 8GB fares.

Mike
 
Clearly I have 8GB and have given it a darn good thrashing. Unsurprisingly it looks like Apple didn't stumble when it picked 8GB for its new golden child. It would have been a disaster for Apple if the performance fell apart due to memory limitations and no amount of 'it will get better with optimised apps' chanting would have overcome the inertia of M1 = bad. Given the more limited memory installed on the A14 and on the current iPad Pro they probably thought 8GB was really really 'safe'.

That said, there will be corner-cases and I stumbled onto one. Running a non-native UniFi controller that relies on an old non-native Java version and an old non-native MongoDB did grab more memory than anything else. Put simply, running crap-on-crap-on-crap is not ideal. For now I am going to upgrade to a 16GB model but I could get away with 8GB, just with a little less headroom.

I am sure most will never notice the difference between 8 and 16GB of memory and over time, with more optimised apps, the number of users with a 16GB requirement may diminish further.
 
Shame Apple has not quite got a handle on the machine I am running though:

Screenshot 2020-12-13 at 15.26.15.png
 
  • Haha
Reactions: cal6n
The 16GB model replacement is here and up & running in the rack.

We shall see how it fares vs the outgoing 8GB machine.
 
I have been running a base model M1 MacBook Air also and yes it runs rings around my MBP 16 1TB SSD 16GB Core i9.

As to memory, I am seeing that the 8GB is just fine and noting that some applications have lower "sizes" in RAM on M1 than Intel and also some in addition have lower sizes native vs Rosetta 2. I saw this notably with Office 365 where the sizes of Word, Excel and PowerPoint were smaller on the MBA (native) and also with Zoom.
 
  • Like
Reactions: x3sphere
Clearly I have 8GB and have given it a darn good thrashing. Unsurprisingly it looks like Apple didn't stumble when it picked 8GB for its new golden child. It would have been a disaster for Apple if the performance fell apart due to memory limitations and no amount of 'it will get better with optimised apps' chanting would have overcome the inertia of M1 = bad. Given the more limited memory installed on the A14 and on the current iPad Pro they probably thought 8GB was really really 'safe'.

That said, there will be corner-cases and I stumbled onto one. Running a non-native UniFi controller that relies on an old non-native Java version and an old non-native MongoDB did grab more memory than anything else. Put simply, running crap-on-crap-on-crap is not ideal. For now I am going to upgrade to a 16GB model but I could get away with 8GB, just with a little less headroom.

I am sure most will never notice the difference between 8 and 16GB of memory and over time, with more optimised apps, the number of users with a 16GB requirement may diminish further.
I remember being amused at someone who knew exactly how much RAM was needed before any end users had even ordered their machines. I thought back to the transitions from Motorola 680x0 to PowerPC to Intel, and how it took a while for each of us to understand, and for the operating systems to work well in their new environments.

It's good to see such examples of usage. Hopefully, things will improve greatly with more native applications.
 
Your findings largely echo mine from using the MacBook Air M1 for I guess going on 2 weeks now. This is not my permanent machine, as this is serving as more of a stop gap until my MacBook Pro M1 arrives at some point in the future.

Generally speaking, the MacBook Air just destroys my MacBook Pro 16. Peak performance is sustained for much longer periods of time. Theres a few behaviors that I need to think about, in regards to when I do get a beach ball. It seems like after doing over an hour of video calls, the thermal envelop gives in, and it seems to just hang for a bit. As if to catch it's breath. To me, that is impressive, because just joining a Microsoft Teams Meeting causes my MacBook Pro 16 to start spinning up the fans. I expect these types of issues will largely disappear on my new MacBook Pro comes in.

I know many would argue with me on this, but for the vast majority of everything, the M1 truly mind boggling. I'm not a big time video editor, or running machine learning tools. I just need to be able to get what I need done in a consistent and reliable basis. I can honestly say that I haven't been this satisfied with the cheapest MacBook of any kind during my 20 years of being a Mac user. Easily for the past, oh possibly 10 years, I've been actually spending probably $2,500 (average I think) on each Mac to just get work done. I'm really curious to see how I'll feel about my $1,900 MacBook Pro.

This very much echoes my own feelings so far. With everything I’m trying I keep being stunned that a MacBook Air... a MacBook Air, can cope with what I’m asking if it.

I normally spend anywhere from 2-4x the price of this wee machine, just so I don’t end up tearing my hair out. It’s by far the best money I’ve never spent (it was a gift) on an Apple computer.

This is something I haven’t been able to do for a very long time, when people ask me about which computer to buy - and they do, a lot. I can actually say the M1 Apple systems represent excellent value for money.

Dear god, I need to sit down, I feel faint after saying that ;)
 
@RobbieTT can you look to your stats how many data you have written to your ssd since last start? what is showing istat menu and what the activity monitor.
you can also use (iostat -Id disk0) in terminal
 
Register on MacRumors! This sidebar will go away, and you'll see fewer ads.