Become a MacRumors Supporter for $50/year with no ads, ability to filter front page stories, and private forums.
If they're all about on par I'll end up sticking with the M1 Max 24 core.

I'm looking forward to seeing your results.

I have a 14" M1 Max 24c GPU that I love, but I am tempted by the M2 Max 30c for the HDMI 2.1 port... On it's own, the HDMI 2.1 is not worth upgrading, but if the 30c has a substantial performance boost over 24c, maybe I will upgrade later this year.

Thanks!
 
Overall these benchmarks make me feel pretty darn good about my 16” MBP M1 Max. It’s still a fine machine and will be very useful for quite some time. If one was buying now you could easily justify a 16” refurb M1 Max.
 
  • Like
Reactions: foliovision
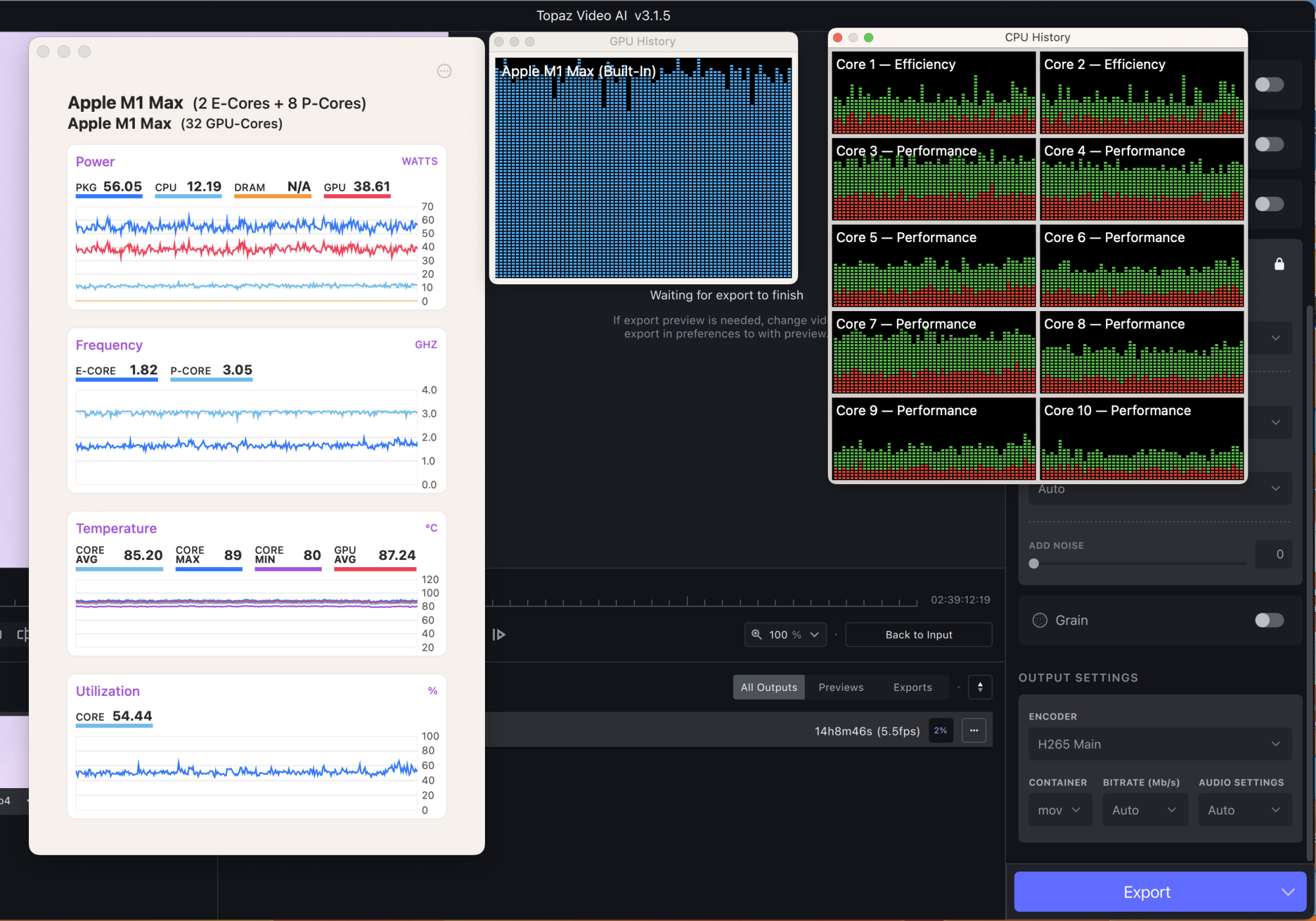
I've done some more test runs with Video AI with the 14" M1 Pro, M1 Max 24, M1 Max 32 and M2 Max 30. I also ran the 16" M1 Max 32 and M2 Max 38 along with it. I just started running MX Power Gadget so I could watch what was going on more closely because I've seen so many unexpected results. One thing that was immediately clear and that I've not seen any reviewer mention is that the 14" model has a sustained TDP of ~30watts where the 16" has a ~60watts TDP. In other words the reviewers keep saying the chips are thermal throttling but that's not what is going on in most cases. The chips are capped in the amount of power they can draw which is what is controlling how fast they can run. I suspect this is because the 14" model has a smaller battery because there appears to be thermal headroom in there so they could draw more power. I've seen it occasionally burst a little higher too. If they were thermal throttling and not power limited the chips would still run full speed when at lower temps like I showed in some of my original screen shots.

So what does this mean? It means that even though 14" and 16" have the same chips how they perform in different scenarios could be vastly different. The 14" will be hard to predict in mixed workload environments. This is one way that the "unrealistic" stress test Max Tech does is valuable but they keep calling it thermal throttling and its not. The CPU/GPU are forced to share that ~30 watts so they down clock depending on the amount of power available to each part of the chip. They should probably just use Video AI so its a real world example of how juggling the power can turn out. It appears Apple tends to favor the GPU in those workloads and in the case of Video AI with the 14" Max versions the CPU can't feed the GPU fast enough so it performs ~60% of the speed of the 16" model. The interesting thing is that the M1 Pro I have the GPU pulls less power leaving more left over for the CPU which allowed it to out perform both of the 14" M1 Max models. It could also be that there is more power left for the neural engines. I can't tell for sure since those don't show in MX Power Gadgets. This is also why in some cases the M1 Max 24 core can hang with the M1 Max 32 core. In both of the Max versions the GPU is already power starved compared to the 16" model and so the M1 Max 24 core was getting more power per core pumped into it so would clock higher per core. In other cases though just the raw number of cores pushes the 32 core ahead even though there's less power per core. I imagine you'd see something similar with the different 14" M2 Max variants. I only had my 14" 38 core for a few days but it was long enough to see that it performed exactly the same in Video AI as the 30 core.

Anyway, I'm annoyed that none of the reviewers I've seen have mentioned this. It would have helped set my expectations to be a lot more realistic for the 14" models.

Also I'm not really sure how I should test battery drain. The CPUs will all draw the same amount of power per generation (~25 M1 Pro/Max and 30 M2 Pro/Max) so that isn't really valid. The GPUs in all of the Max versions are power capped at 30 watts in the 14" too so if I just test the GPUs they should all drain at roughly the same amount. Then again that's maybe all you need to know. 😆
 
If you hook a watt meter to an M1 Max 14”, you’ll see it never breaks mid-to-high 70s on power consumption, while the M1 Mac 16” will sit at over 100 consistently, spiking all the way to the 140 (and beyond, I’ve had it pull max power from the power adapter AND use the battery at the same time).

However, even though I originally had an 16” M1 Max, eventually I ”downgraded” to a 14” 24c M1 Max. It does experience a performance cut of around 1/3 as you’d expect, but the huge extra power draw to get that last 33% performance boost on the graphics wasn’t worth it to me — the 24c gets better battery life than the 32c 14” as well.

I’m curious what the benchmark results of the 14” 30c vs the 16” 38c are… if it mirrors the M1 Max, you’d expect the 16” 38c to be about 26% more capable than the 30c in the 14”…

In the end, if the M2 Max 14” 30c is ~25% faster than the M1 Max 24c, then I would probably upgrade because I could use a bit more GPU performance and I really want that HDMI 2.1… so if you wouldn’t mind testing the 30c v. the 24c in the 14” chassis for me, I would be very grateful.

It seems like you’re throughly testing the performance, so I’d love to see your results. :)
 
I've done some more test runs with Video AI with the 14" M1 Pro, M1 Max 24, M1 Max 32 and M2 Max 30. I also ran the 16" M1 Max 32 and M2 Max 38 along with it. I just started running MX Power Gadget so I could watch what was going on more closely because I've seen so many unexpected results. One thing that was immediately clear and that I've not seen any reviewer mention is that the 14" model has a sustained TDP of ~30watts where the 16" has a ~60watts TDP. In other words the reviewers keep saying the chips are thermal throttling but that's not what is going on in most cases. The chips are capped in the amount of power they can draw which is what is controlling how fast they can run. I suspect this is because the 14" model has a smaller battery because there appears to be thermal headroom in there so they could draw more power. I've seen it occasionally burst a little higher too. If they were thermal throttling and not power limited the chips would still run full speed when at lower temps like I showed in some of my original screen shots.

So what does this mean? It means that even though 14" and 16" have the same chips how they perform in different scenarios could be vastly different. The 14" will be hard to predict in mixed workload environments. This is one way that the "unrealistic" stress test Max Tech does is valuable but they keep calling it thermal throttling and its not. The CPU/GPU are forced to share that ~30 watts so they down clock depending on the amount of power available to each part of the chip. They should probably just use Video AI so its a real world example of how juggling the power can turn out. It appears Apple tends to favor the GPU in those workloads and in the case of Video AI with the 14" Max versions the CPU can't feed the GPU fast enough so it performs ~60% of the speed of the 16" model. The interesting thing is that the M1 Pro I have the GPU pulls less power leaving more left over for the CPU which allowed it to out perform both of the 14" M1 Max models. It could also be that there is more power left for the neural engines. I can't tell for sure since those don't show in MX Power Gadgets. This is also why in some cases the M1 Max 24 core can hang with the M1 Max 32 core. In both of the Max versions the GPU is already power starved compared to the 16" model and so the M1 Max 24 core was getting more power per core pumped into it so would clock higher per core. In other cases though just the raw number of cores pushes the 32 core ahead even though there's less power per core. I imagine you'd see something similar with the different 14" M2 Max variants. I only had my 14" 38 core for a few days but it was long enough to see that it performed exactly the same in Video AI as the 30 core.

Anyway, I'm annoyed that none of the reviewers I've seen have mentioned this. It would have helped set my expectations to be a lot more realistic for the 14" models.

Also I'm not really sure how I should test battery drain. The CPUs will all draw the same amount of power per generation (~25 M1 Pro/Max and 30 M2 Pro/Max) so that isn't really valid. The GPUs in all of the Max versions are power capped at 30 watts in the 14" too so if I just test the GPUs they should all drain at roughly the same amount. Then again that's maybe all you need to know. 😆
Very interesting stuff but I think there's a bug in the power management function in MacOS 13.2 (and possibly also 13.1). I have been doing some real-world testing with Photoshop and Lightroom and I get some odd results if I change the Battery settings on the 16" to use max power vs. automatic. They don't make logical sense either. It only affected the laptops and tests I ran back on MacOS 12.x last year performed much better. If you still have some of these to test, I'd be interested in what you see.
 
Yeah I'll put together some screen shots showing what I'm seeing. I was planning to redo it again today or tomorrow just to be sure what I saw in my initial tests wasn't a fluke since I'm going to have to make a decision on which 14" to keep. This all got a lot more complex than I was expecting.
 
Overall these benchmarks make me feel pretty darn good about my 16” MBP M1 Max. It’s still a fine machine and will be very useful for quite some time. If one was buying now you could easily justify a 16” refurb M1 Max.
That's exactly what I did. I cancelled my pricey M2 Max 12/38 order and got a certified refurb M1 Max 10/32 for about $2000 cheaper. The loss of that CPU upgrade is a bummer but can't justify that extra $$$ really.
 
  • Like
Reactions: foliovision
Here Is the Metal GPU Score On GeekBench That some one requested
Here is a GeekBench 6 Metal GPU score from the 14" M1 Max 24c:

I'm not sure why the results are so much higher than an 14" M2 Max 30c...
 

Attachments

  • Screenshot 2023-02-16 at 9.33.04 AM.jpg
    Screenshot 2023-02-16 at 9.33.04 AM.jpg
    58.7 KB · Views: 92
Ugh guys you’re making my life choices hard.

Doni get the 14” 38 core or the 16” 38 core? Mainly to be used as an iMac workstation replacement hooked up to a studio display.

Price difference is no concern.
 
I would go the 16 inch 38c so you get the 3.68 clock speed as opposed to the 3.42 that the 14 inch 38c runs at. Having just had a 14 inch sitting next to my monitor and now a 16inch, the 16inch is just a more comfortable size to be using as a second monitor, if required. If it's primarily a desk computer, there's no benefit to getting a 14inch imo.
 
  • Like
Reactions: 3Rock and EzisAA
Here is a GeekBench 6 Metal GPU score from the 14" M1 Max 24c:

I'm not sure why the results are so much higher than an 14" M2 Max 30c...
Are you comparing to geekbench 5 result? They're not comparable.

Quick test on GB6 on my m2 max 30 core is 120668

 
  • Like
Reactions: Denumerable
Ugh guys you’re making my life choices hard.

Doni get the 14” 38 core or the 16” 38 core? Mainly to be used as an iMac workstation replacement hooked up to a studio display.

Price difference is no concern.
The 16" has higher TDP so has more performance to give, if performance is the only decider.
 
  • Like
Reactions: Denumerable
Are you comparing to geekbench 5 result? They're not comparable.

Quick test on GB6 on my m2 max 30 core is 120668


Sweet. I thought that might be the case. That's a huge increase (24%+!).

Would you mind running 3DMark Wild Life Benchmark, GFXBench Metal, and (if you have it already) the Shadow of the Tomb Raider benchmark? It'd be great to know if the improvement is consistent across these benchmarks -- it looks like it's probably worth the jump to the 14" M2 Max!

I would greatly appreciate it. :)
 
  • Haha
Reactions: EzisAA
For anyone curious, I ran the tests again (the Tomb Raider is an older screenshot, the rest are from today):

Edit: I discovered that this older Tomb Raider screenshot was from a 14" 32c/64GB config. I posted the 24c/32GB config results below.
 

Attachments

  • Screenshot 2023-02-16 at 9.35.23 PM.jpg
    Screenshot 2023-02-16 at 9.35.23 PM.jpg
    194.6 KB · Views: 209
  • Screenshot 2023-02-16 at 9.34.32 PM.jpg
    Screenshot 2023-02-16 at 9.34.32 PM.jpg
    238.6 KB · Views: 179
  • Screenshot 2023-02-16 at 5.30.16 PM.jpg
    Screenshot 2023-02-16 at 5.30.16 PM.jpg
    363.9 KB · Views: 160
  • Screenshot 2023-02-16 at 5.30.28 PM.jpg
    Screenshot 2023-02-16 at 5.30.28 PM.jpg
    266.7 KB · Views: 184
  • Screen Shot 2021-11-09 at 4.16.44 PM.png
    Screen Shot 2021-11-09 at 4.16.44 PM.png
    2.6 MB · Views: 176
Last edited:
  • Like
Reactions: 4052323
Also, I hooked up the watt meter while I was running the tests/benchmarks. It had the same results as before (while @ 100% battery life), maxes out around 76W or so when actively pushing the system (about 5-10 more watts than reported by iStat menus as being used).
 
For anyone curious, I ran the tests again (the Tomb Raider is an older screenshot, the rest are from today):
I started working on retesting things yesterday so I can share some screen shots from 3dmark. The 30 core M2 and 32 core M1 are pretty similar. I added the 16" ones too.
 

Attachments

  • 14_M1Pro_16.jpg
    14_M1Pro_16.jpg
    609.4 KB · Views: 184
  • 16_M1Max_32.png
    16_M1Max_32.png
    2.7 MB · Views: 210
  • 16_m2max_36.png
    16_m2max_36.png
    2.6 MB · Views: 187
  • 14_M2Max_30.jpg
    14_M2Max_30.jpg
    617.9 KB · Views: 187
  • 14_M1Max_32.jpg
    14_M1Max_32.jpg
    585 KB · Views: 184
  • 14_M1Max_24.jpg
    14_M1Max_24.jpg
    571.1 KB · Views: 191
Here's the Video AI results. The thing to note here is the FPS they're rendering at. I included my Mac Studio in this one. Looking at this more I may have been wrong in my first post and it may be the GPUs that are being strangled by not enough power to run them efficiently not the CPUs in the M1 variants. I think the M2 models put more of a priority on the GPUs. Also worth noting the M1 Pro average temps are higher than the Max versions so clearly its not a thermal issue like reviewers keep saying.
 

Attachments

  • 14_M1Pro_16_VAI.jpg
    14_M1Pro_16_VAI.jpg
    470.7 KB · Views: 127
  • 14_M1Max_24_VAI.jpg
    14_M1Max_24_VAI.jpg
    417.4 KB · Views: 127
  • 14_M1Max_32_VAI.jpg
    14_M1Max_32_VAI.jpg
    415.7 KB · Views: 130
  • 14_M2Max_30_VAI.jpg
    14_M2Max_30_VAI.jpg
    483.2 KB · Views: 127
  • 16_M2Max_36_VAI.png
    16_M2Max_36_VAI.png
    1,009.2 KB · Views: 130
  • MacStudio_M1Ultra_VideoAI.jpg
    MacStudio_M1Ultra_VideoAI.jpg
    480.1 KB · Views: 127
  • 16_M1Max_32_VAI.png
    16_M1Max_32_VAI.png
    1 MB · Views: 128
Last edited:
  • Love
Reactions: EzisAA
I started working on retesting things yesterday so I can share some screen shots from 3dmark. The 30 core M2 and 32 core M1 are pretty similar. I added the 16" ones too.
Do you have the final score on the 14" 30c, like the image I posted above?

Best loop score was 15058
Lowest loop score (and seemingly around the average) was 14303
Stability 95%
 
Do you have the final score on the 14" 30c, like the image I posted above?

Best loop score was 15058
Lowest loop score (and seemingly around the average) was 14303
Stability 95%
I don't since I was mostly focused on showing the GPU consuming available power compared to VAI but I'll re-run it. Running some of the ones you asked for now. The Tomb Raider score was lower than yours so going to run that on the M1 Max 24/32 I have here with the latest OS so its a like for like.
 
Last edited:
  • Like
Reactions: Denumerable
I don't since I was mostly focused on showing the GPU consuming available power compared to VAI but I'll re-run it. Running some of the ones you asked for now. The Tomb Raider score was lower than yours so going to run that on the M1 Max 24/32 I have here with the latest OS so its a like for like.
I will download and rerun it too then. ;)

I am just leaving all the settings on default for the test in Tomb Raider.
 
I will download and rerun it too then. ;)

I am just leaving all the settings on default for the test in Tomb Raider.

Good thing I did this! I realized after checking that previous screenshot that it was from the 14" M1 Max 32c w/ 64GB -- it scored a 70 and the 14" M1 Max 24c w/ 32GB (my current machine) scores a 68.

I ended up w/ the 24c on the 14" because across the board the performance difference between a 24c and a 32c in the 14" was almost margin-of-error and had some nice energy savings on battery life (I'd say I get an extra 1-2hrs w/ the 24c/32gb vs the 32c/64gb config). In fact, originally this led me to pickup the 16" but I swapped to the 14" because I love the form factor more than the extra power.

I'm at 100% battery and running off the power. The watt meter peaked at 76W and was mostly in the low-to-mid 70s as usual. Here is the screenshot (from the second back-to-back run) from the test I just ran:
 

Attachments

  • Screenshot 2023-02-17 at 1.51.56 AM.jpg
    Screenshot 2023-02-17 at 1.51.56 AM.jpg
    317.3 KB · Views: 105
Last edited:
  • Like
Reactions: Spcmac
Here's Tomb Raider. Only ran this on the 14" Max variants. Also ran GFX and re-ran Futuremark on the 14" M2 Mac 30.
 

Attachments

  • 14_M1Max_24_TombRaider.jpg
    14_M1Max_24_TombRaider.jpg
    306.1 KB · Views: 210
  • 14_M1Max_32_TombRaider.jpg
    14_M1Max_32_TombRaider.jpg
    307.3 KB · Views: 206
  • 14_M2Max_30_tombraider.jpg
    14_M2Max_30_tombraider.jpg
    306.5 KB · Views: 204
  • 14_M2Max_30_FuturemarkST.jpg
    14_M2Max_30_FuturemarkST.jpg
    349.9 KB · Views: 217
  • 14_M2Max_30_GFX2.jpg
    14_M2Max_30_GFX2.jpg
    255.2 KB · Views: 185
  • 14_M2Max_30_GFX1.jpg
    14_M2Max_30_GFX1.jpg
    265 KB · Views: 190
Here's Tomb Raider. Only ran this on the 14" Max variants. Also ran GFX and re-ran Futuremark on the 14" M2 Mac 30.
Thanks! This is so helpful. It is very interesting that the 30c is only 58% GPU bound!

These results aren’t as much as I expected. It seems a 10-20% boost on the M2 Max 30c over the 24c — but the stability on that Wild Life Extreme test is bizarre, it is all over the place. I guess it is right up against the thermal limits.

On the 24c, the fans come on but even on back-to-back tests in any of these benchmarks they’re not crazy loud (3-4K RPM).

Guess I’ll just hold out til the M3 for more thermal headroom due to the 3nm processing…
 
Last edited:
Given everything I have read, I just pulled the trigger on my new Mac. I went with the 16" model. At least that way I know I won't be power or thermally constrained at any point when running multiple heavy workloads, which I sometimes do when working with both Photography and Audio Engineering etc.

16" MBP, 38 Core GPU / 64GB RAM / 2TB SSD + studio display
 
Register on MacRumors! This sidebar will go away, and you'll see fewer ads.