Become a MacRumors Supporter for $50/year with no ads, ability to filter front page stories, and private forums.
Status
The first post of this thread is a WikiPost and can be edited by anyone with the appropiate permissions. Your edits will be public.
Thanks @kvic , hope my post helps.

because I was told 2015 15-inch MacBook Pro is the only PCIe 3.0 system in the gang.
So I heard, and I think I can confirm that it's running at x4 PCIe 3.0.
MacBook Pro 2020-12-08 19-08-30.png

With 0.26A of idle current, that translates to ~0.86W right?
And at full load, the highest I've seen is 0.52A --> ~1.72W.

I haven't tried NVMeFix. Thanks for mentioning that, I'll have a look and get back to you when I've tried it.

FWIW, I felt that my MBP is more responsive with this new SSD hahah
 
I am afraid you are in a similar situation that others have experienced here. The system firmware appears to be too old (did that version come with macOS Mojave perhaps?) to allow upgrades while a third-party SSD present. Based on my experiences with my MBP11,1, the working theory is that you will need to be on a firmware that came out with macOS Catalina. Anyway, what I have done just last weekend with a my girlfriend’s MacBook Air: I re-installed the original Apple SSD into the MBA6,1, installed the macOS Big Sur on that original SSD from an installer on an external USB drive and then swapped the M.2 NVMe SSD back in. Unfortunately, that was the only way I got the system firmware to update. Did you try internet recovery in your attempts? Hope this helps.
Dear Cmd+Q,
Thank you for your detailed reply. I do think the Intel 660p was installed when running Mojave.
I did swap the Intel NVMe SSD with an original Apple SSD (from a 2015 MBA!) and performed a internet recovery. Not 💯 % sure: I believe it restored to Mojave, and next I upgraded to Big Sur. So in the recovery and upgrade process I might have skipped Catalina....
A question: Do you expect that the Apple MBA SSD will ‘behave’ the same (with regards to the upgrading) as the original Apple MBP SSD? You seem to have a lot of hands on experience.

The mission continues...
Kind regards and thank you for your reply and tips.

ok, I tried it with an Apple SSD from a MBA 2015 11”.
- prepared memory stick with Mojave
- installed the MBA SSD in the MBP
- installed from the memory stick Mojave on the MBP
- upgraded to Catalina
- upgraded to Big Sur.
Nothing happend with the firmware🥲
 
Last edited:
  • Like
Reactions: macpro_mid2014
Seeing a nice pick up in read/write speeds from the new Sabrent Rocket 1TB on my 2013 15" rMBP. That said, it does seem like it's the Phison E12S version with the Sabrent RKT 303.3 controller. But at this point, the extra space is nice and any extra disk speed is just a bonus. I haven't tried testing hibernation but so far it's run pretty smoothly. Next up Boot Camp!

1607487559525.jpeg
1607487585490.jpeg
 
  • Like
Reactions: nephron8
Dear Cmd+Q,
Thank you for your detailed reply. I do think the Intel 660p was installed when running Mojave.
I did swap the Intel NVMe SSD with an original Apple SSD (from a 2015 MBA!) and performed a internet recovery. Not 💯 % sure: I believe it restored to Mojave, and next I upgraded to Big Sur. So in the recovery and upgrade process I might have skipped Catalina....
A question: Do you expect that the Apple MBA SSD will ‘behave’ the same (with regards to the upgrading) as the original Apple MBP SSD? You seem to have a lot of hands on experience.

The mission continues...
Kind regards and thank you for your reply and tips.

ok, I tried it with an Apple SSD from a MBA 2015 11”.
- prepared memory stick with Mojave
- installed the MBA SSD in the MBP
- installed from the memory stick Mojave on the MBP
- upgraded to Catalina
- upgraded to Big Sur.
Nothing happend with the firmware🥲
My suggestion is, try with Catalina 10.15.7 USB Stick or BigSur USB stick instead.

dont forget to plug your charger, the one fit the wattage. Thats the 1st pre-requisites.
 
I just asked a local repair shop in Germany that offers micro soldering especially for Macs if they were fit to reprogram my EFI chip in case my Macbook gets stuck during the process. They were less than helpful and instead of answering my question, he questioned why it is I think I'd need that. "These chips never break". It would be best to wait for a proper EFI. Thanks for nothing, Captain obvious 🤣

BTW: In another thread here on macrumors people stated that some service providers/genius bars offer free I/O board replacements if that fixes the problem.
 
I've been reading this thread for hours now, I own a MBA Early 2015 and looking to upgrate to 500gb at least, I was about to get the Sabrent Roket but then read in some places that they started using different hardware and they are not that good anymore, also, I use my macbook to record musicians on little villages where the electricity is limited and is pretty common to have my battery all drained and I read sabrent give you a "black screen from death" once you let your battery go to 0%. Does it happen with all SSDs?

I'm in the states for a few weeks and didn't find any retailers selling the Sintech adapter but I need to be able to get everything here and test it because I live in Colombia and warranty will be impossible to get once I get there.

So, i found this on Ebay and wanted to hear what do you think about:


The first one seem to be a ready to install kit, the second one claims to be "Original" and I don't know if I can trust that, they both have great feedback but no much more information. Do you think those are safe options? I really don't need to get faster writing/reading speed, just more storage space

So, ¿do you think those could be a good option, considering I cant wait for the Sintech to arrive from china?
Any of you know where I can get a ssd kit ready for installing thats trusable?

I really hope you can help me.
Check my sig. I have same machine. I upgraded my 128gb original SSD right after I bought this used with a 512gb Apple SSD. Spent a bit of money to do that. And, I came close to filling it up in 2 years. I put this 2tb XPG ADATA SX8200 Pro in with the small adapter for cheaper than the 512gb, and I'm good for another 4-6 years I would say.
 
  • Like
Reactions: macpro_mid2014
I just received a 1TB Seagate Barracuda 510, but as I don't have a laptop to plug it into just yet, I'm not sure if it's an E12 or not. The controller chip is silver and has the Seagate logo on it, and it's a single sided SSD. I thought the E12 1TB drives were double sided.

Mine looks identical to that shown in this review:
A page translation says it's speculated to be an Phison E12, and it does show that it has a Phison power management chip. I suppose I'll wait and install it and see what it reports.

I'm new to Mac, what are apps used for SSD identification, speed testing, and power testing on macos?

Edit: The board layout looks nearly identical to that of this Corsair MP400 1TB, which has the E12s

My guess as to why all these drives are changing is likely due to Phison not manufacturing the E12 any more:

That site has the E12s datasheet, and I did find the datasheet for the E12

E12s:

Comparing power usage numbers for 3D TLC for 1TB, it seems the E12s should be more efficient on active read/write, and the same at idle. It would be nice if the maintainer of the spreadsheets could test an E12s to see how it really does on power efficiency.
 
Last edited:
Just wanna quickly chime in here. I got the Crucial P1 500 GB CT500P1SSD8 with the JSER CY 12+16pin adapter (found here) on my early 2014 Macbook air. Up until today I was having issues with fast resume, where when I had the default settings:

pmset -g | grep standby1
pmset -g | grep hibernatemode3

my laptop would reboot twice upon trying to wake from sleep no matter what. My solution was to set both standby and hibernatemode to 0, but as a result have terrible battery life (aging battery + battery drain from the laptop not hibernating at all. Hibernatemode 25 didn't help either)

Today, I upgraded to bigsur and restored the default settings and left the laptop with the lid closed for 15 minutes. When I opened it back up, it fast resumed back to the lock screen without rebooting, without any battery drain (I need to test a bit more to see how much battery drain there is, if any, while the laptop sleeps).

Will post another comment in this thread later during the week.
So I've been using the default battery settings on Big Sur for 9 days, and I'm still facing shutdowns. Quick resume after short whiles work just fine (I've left the laptop for 15-20 minutes and it's resume fine), but if I leave the laptop with its lid shut for about a day or two, and then I try to wake it from sleep, it just restarts.

The latest kernel panic that I got is below:
Code:
Sleep Wake failure in EFI

Failure code:: 0x0171260e 0x0000001f

Please IGNORE the below stackshot

================================================================
Date/Time:        2020-12-09 21:54:39.161 -0700
OS Version:       ??? ??? (Build ???)
Architecture:     x86_64
Report Version:   32

Data Source:      Stackshots
Shared Cache:     1E362DBC-F66C-3135-BCA0-C1BBAE12BC7C slid base address 0x7fff20017000, slide 0x17000

Event:            Sleep Wake Failure
Duration:         0.00s
Steps:            1

Time Awake Since Boot: 32s



Process:          swd [441]
Architecture:     x86_64
Footprint:        360 KB
Time Since Fork:  1s
Num samples:      1 (1)

  Thread 0x9aa    1 sample (1)    priority 4 (base 4)
  <thread QoS background (requested background), thread darwinbg, process darwinbg, IO tier 2>
  1  start + 1 (libdyld.dylib + 87601) [0x7fff2033f631] 1
    1  ??? [0x107692454] 1
      1  ??? [0x1076921e8] 1
        1  __stack_snapshot_with_config + 10 (libsystem_kernel.dylib + 143386) [0x7fff2031201a] 1
         *1  ??? [0xffffff80002621f6] 1
           *1  ??? [0xffffff8000969ceb] 1
             *1  ??? [0xffffff8000873d11] 1
               *1  ??? [0xffffff80002851c9] 1
                 *1  ??? [0xffffff80002bbf0d] (running) 1

  Binary Images:
        0x7fff202ef000 -     0x7fff2031dfff  libsystem_kernel.dylib (7195.50.7) <41068F5C-74E3-3C98-9256-6A18364FB5BA>  /usr/lib/system/libsystem_kernel.dylib
        0x7fff2032a000 -     0x7fff20364fff  libdyld.dylib (832.7.1)            <0C66AB9F-E22C-3286-B76B-DA4008698CD2>  /usr/lib/system/libdyld.dylib
Model: MacBookAir6,2, BootROM 117.0.0.0.0, 2 processors, Dual-Core Intel Core i5, 1.4 GHz, 4 GB, SMC 2.13f15
Graphics: kHW_IntelHD5000Item, Intel HD Graphics 5000, spdisplays_builtin
Memory Module: BANK 0/DIMM0, 2 GB, DDR3, 1600 MHz, 0x802C, 0x31364B54533531323634485A2D3147364531
Memory Module: BANK 1/DIMM0, 2 GB, DDR3, 1600 MHz, 0x802C, 0x31364B54533531323634485A2D3147364531
AirPort: spairport_wireless_card_type_airport_extreme (0x14E4, 0x117), Broadcom BCM43xx 1.0 (7.77.111.1 AirPortDriverBrcmNIC-1669)
Bluetooth: Version 8.0.1f5, 3 services, 19 devices, 1 incoming serial ports
Network Service: Wi-Fi, AirPort, en0
USB Device: USB 3.0 Bus
USB Device: BRCM20702 Hub
USB Device: Bluetooth USB Host Controller
Thunderbolt Bus: MacBook Air, Apple Inc., 23.6
Sleep Wake failure in EFI

Failure code:: 0x0171260e 0x0000001f

Please IGNORE the below stackshot

================================================================
Date/Time:        2020-12-09 21:54:39.161 -0700
OS Version:       ??? ??? (Build ???)
Architecture:     x86_64
Report Version:   32

Data Source:      Stackshots
Shared Cache:     1E362DBC-F66C-3135-BCA0-C1BBAE12BC7C slid base address 0x7fff20017000, slide 0x17000

Event:            Sleep Wake Failure
Duration:         0.00s
Steps:            1

Time Awake Since Boot: 32s



Process:          swd [441]
Architecture:     x86_64
Footprint:        360 KB
Time Since Fork:  1s
Num samples:      1 (1)

  Thread 0x9aa    1 sample (1)    priority 4 (base 4)
  <thread QoS background (requested background), thread darwinbg, process darwinbg, IO tier 2>
  1  start + 1 (libdyld.dylib + 87601) [0x7fff2033f631] 1
    1  ??? [0x107692454] 1
      1  ??? [0x1076921e8] 1
        1  __stack_snapshot_with_config + 10 (libsystem_kernel.dylib + 143386) [0x7fff2031201a] 1
         *1  ??? [0xffffff80002621f6] 1
           *1  ??? [0xffffff8000969ceb] 1
             *1  ??? [0xffffff8000873d11] 1
               *1  ??? [0xffffff80002851c9] 1
                 *1  ??? [0xffffff80002bbf0d] (running) 1

  Binary Images:
        0x7fff202ef000 -     0x7fff2031dfff  libsystem_kernel.dylib (7195.50.7) <41068F5C-74E3-3C98-9256-6A18364FB5BA>  /usr/lib/system/libsystem_kernel.dylib
        0x7fff2032a000 -     0x7fff20364fff  libdyld.dylib (832.7.1)            <0C66AB9F-E22C-3286-B76B-DA4008698CD2>  /usr/lib/system/libdyld.dylib
Model: MacBookAir6,2, BootROM 117.0.0.0.0, 2 processors, Dual-Core Intel Core i5, 1.4 GHz, 4 GB, SMC 2.13f15
Graphics: kHW_IntelHD5000Item, Intel HD Graphics 5000, spdisplays_builtin
Memory Module: BANK 0/DIMM0, 2 GB, DDR3, 1600 MHz, 0x802C, 0x31364B54533531323634485A2D3147364531
Memory Module: BANK 1/DIMM0, 2 GB, DDR3, 1600 MHz, 0x802C, 0x31364B54533531323634485A2D3147364531
AirPort: spairport_wireless_card_type_airport_extreme (0x14E4, 0x117), Broadcom BCM43xx 1.0 (7.77.111.1 AirPortDriverBrcmNIC-1669)
Bluetooth: Version 8.0.1f5, 3 services, 19 devices, 1 incoming serial ports
Network Service: Wi-Fi, AirPort, en0
USB Device: USB 3.0 Bus
USB Device: BRCM20702 Hub
USB Device: Bluetooth USB Host Controller
Thunderbolt Bus: MacBook Air, Apple Inc., 23.6


Furthermore, I'm tempted to downgrade entirely to Catalina as Big Sur is proving to be too much for this dinky little 4GB machine.
 
As an Amazon Associate, MacRumors earns a commission from qualifying purchases made through links in this post.
So I've been using the default battery settings on Big Sur for 9 days, and I'm still facing shutdowns. Quick resume after short whiles work just fine (I've left the laptop for 15-20 minutes and it's resume fine), but if I leave the laptop with its lid shut for about a day or two, and then I try to wake it from sleep, it just restarts.

The latest kernel panic that I got is below:
Code:
Sleep Wake failure in EFI

Failure code:: 0x0171260e 0x0000001f

Please IGNORE the below stackshot

================================================================
Date/Time:        2020-12-09 21:54:39.161 -0700
OS Version:       ??? ??? (Build ???)
Architecture:     x86_64
Report Version:   32

Data Source:      Stackshots
Shared Cache:     1E362DBC-F66C-3135-BCA0-C1BBAE12BC7C slid base address 0x7fff20017000, slide 0x17000

Event:            Sleep Wake Failure
Duration:         0.00s
Steps:            1

Time Awake Since Boot: 32s



Process:          swd [441]
Architecture:     x86_64
Footprint:        360 KB
Time Since Fork:  1s
Num samples:      1 (1)

  Thread 0x9aa    1 sample (1)    priority 4 (base 4)
  <thread QoS background (requested background), thread darwinbg, process darwinbg, IO tier 2>
  1  start + 1 (libdyld.dylib + 87601) [0x7fff2033f631] 1
    1  ??? [0x107692454] 1
      1  ??? [0x1076921e8] 1
        1  __stack_snapshot_with_config + 10 (libsystem_kernel.dylib + 143386) [0x7fff2031201a] 1
         *1  ??? [0xffffff80002621f6] 1
           *1  ??? [0xffffff8000969ceb] 1
             *1  ??? [0xffffff8000873d11] 1
               *1  ??? [0xffffff80002851c9] 1
                 *1  ??? [0xffffff80002bbf0d] (running) 1

  Binary Images:
        0x7fff202ef000 -     0x7fff2031dfff  libsystem_kernel.dylib (7195.50.7) <41068F5C-74E3-3C98-9256-6A18364FB5BA>  /usr/lib/system/libsystem_kernel.dylib
        0x7fff2032a000 -     0x7fff20364fff  libdyld.dylib (832.7.1)            <0C66AB9F-E22C-3286-B76B-DA4008698CD2>  /usr/lib/system/libdyld.dylib
Model: MacBookAir6,2, BootROM 117.0.0.0.0, 2 processors, Dual-Core Intel Core i5, 1.4 GHz, 4 GB, SMC 2.13f15
Graphics: kHW_IntelHD5000Item, Intel HD Graphics 5000, spdisplays_builtin
Memory Module: BANK 0/DIMM0, 2 GB, DDR3, 1600 MHz, 0x802C, 0x31364B54533531323634485A2D3147364531
Memory Module: BANK 1/DIMM0, 2 GB, DDR3, 1600 MHz, 0x802C, 0x31364B54533531323634485A2D3147364531
AirPort: spairport_wireless_card_type_airport_extreme (0x14E4, 0x117), Broadcom BCM43xx 1.0 (7.77.111.1 AirPortDriverBrcmNIC-1669)
Bluetooth: Version 8.0.1f5, 3 services, 19 devices, 1 incoming serial ports
Network Service: Wi-Fi, AirPort, en0
USB Device: USB 3.0 Bus
USB Device: BRCM20702 Hub
USB Device: Bluetooth USB Host Controller
Thunderbolt Bus: MacBook Air, Apple Inc., 23.6
Sleep Wake failure in EFI

Failure code:: 0x0171260e 0x0000001f

Please IGNORE the below stackshot

================================================================
Date/Time:        2020-12-09 21:54:39.161 -0700
OS Version:       ??? ??? (Build ???)
Architecture:     x86_64
Report Version:   32

Data Source:      Stackshots
Shared Cache:     1E362DBC-F66C-3135-BCA0-C1BBAE12BC7C slid base address 0x7fff20017000, slide 0x17000

Event:            Sleep Wake Failure
Duration:         0.00s
Steps:            1

Time Awake Since Boot: 32s



Process:          swd [441]
Architecture:     x86_64
Footprint:        360 KB
Time Since Fork:  1s
Num samples:      1 (1)

  Thread 0x9aa    1 sample (1)    priority 4 (base 4)
  <thread QoS background (requested background), thread darwinbg, process darwinbg, IO tier 2>
  1  start + 1 (libdyld.dylib + 87601) [0x7fff2033f631] 1
    1  ??? [0x107692454] 1
      1  ??? [0x1076921e8] 1
        1  __stack_snapshot_with_config + 10 (libsystem_kernel.dylib + 143386) [0x7fff2031201a] 1
         *1  ??? [0xffffff80002621f6] 1
           *1  ??? [0xffffff8000969ceb] 1
             *1  ??? [0xffffff8000873d11] 1
               *1  ??? [0xffffff80002851c9] 1
                 *1  ??? [0xffffff80002bbf0d] (running) 1

  Binary Images:
        0x7fff202ef000 -     0x7fff2031dfff  libsystem_kernel.dylib (7195.50.7) <41068F5C-74E3-3C98-9256-6A18364FB5BA>  /usr/lib/system/libsystem_kernel.dylib
        0x7fff2032a000 -     0x7fff20364fff  libdyld.dylib (832.7.1)            <0C66AB9F-E22C-3286-B76B-DA4008698CD2>  /usr/lib/system/libdyld.dylib
Model: MacBookAir6,2, BootROM 117.0.0.0.0, 2 processors, Dual-Core Intel Core i5, 1.4 GHz, 4 GB, SMC 2.13f15
Graphics: kHW_IntelHD5000Item, Intel HD Graphics 5000, spdisplays_builtin
Memory Module: BANK 0/DIMM0, 2 GB, DDR3, 1600 MHz, 0x802C, 0x31364B54533531323634485A2D3147364531
Memory Module: BANK 1/DIMM0, 2 GB, DDR3, 1600 MHz, 0x802C, 0x31364B54533531323634485A2D3147364531
AirPort: spairport_wireless_card_type_airport_extreme (0x14E4, 0x117), Broadcom BCM43xx 1.0 (7.77.111.1 AirPortDriverBrcmNIC-1669)
Bluetooth: Version 8.0.1f5, 3 services, 19 devices, 1 incoming serial ports
Network Service: Wi-Fi, AirPort, en0
USB Device: USB 3.0 Bus
USB Device: BRCM20702 Hub
USB Device: Bluetooth USB Host Controller
Thunderbolt Bus: MacBook Air, Apple Inc., 23.6


Furthermore, I'm tempted to downgrade entirely to Catalina as Big Sur is proving to be too much for this dinky little 4GB machine.
You are still on old bootrom, so that is to be expected.
 
I just received a 1TB Seagate Barracuda 510, but as I don't have a laptop to plug it into just yet, I'm not sure if it's an E12 or not. The controller chip is silver and has the Seagate logo on it, and it's a single sided SSD. I thought the E12 1TB drives were double sided.

Mine looks identical to that shown in this review:
A page translation says it's speculated to be an Phison E12, and it does show that it has a Phison power management chip. I suppose I'll wait and install it and see what it reports.

I purchased my Barracuda 510 in August, it is definitely the E12 - and they do come in single sided configurations. Take a photo of yours and we can verify.

Power consumption is same as the original Sabrent Rocket referenced on the charts in Post #1.
 
Controllers alone aren't decisive in power consumption. It's "total board power" that counts. That in turn depends on other components such as DRAM and NAND chips. If E12S comes with a cheaper price tag, understandably SSD vendors will use cheaper components to offer at more attractive price for end users.

At this point, it would be as simple as E12S owners report idle current (as in iStat Menus) that will give new buyers a ballpark impression of what to expect for justifying the price premium.

People in 2020 probably shall consider 1TB as minimum upgrade. IMO, seems no competitors could beat SN550 at 1TB in power consumption, performance and price. Its write performance is damn good until the last bits of the disk becoming full!

However, for people looking for 2TB options, E12S (or SM2262ENG) based solutions seem worth considering as alternatives.

EDIT:
Added SM2262ENG for 2TB options so that owners won't feel being left out. There's really not much difference..
 
Last edited:
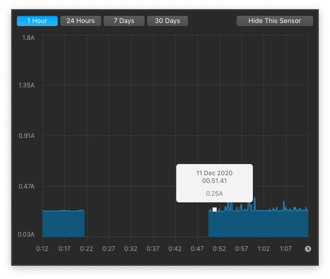
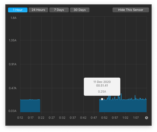
@kvic I installed NVMeFix and didn't notice any changes with power consumption.
But it didn't introduce any new issues as well, so I think I'll just leave it installed.
Screen Shot 2020-12-11 at 01.12.53.png
So far I've experienced zero issues with this setup. Sleep and hibernation works well.

Bonus: apparently Apple SSD idle power consumption was around 0.04A.
Screen Shot 2020-12-11 at 01.12.17.png
 
  • Like
Reactions: kvic
I purchased my Barracuda 510 in August, it is definitely the E12 - and they do come in single sided configurations. Take a photo of yours and we can verify.

Power consumption is same as the original Sabrent Rocket referenced on the charts in Post #1.
Hey @herb2k, mine is identical to this:
m__865dac100a2c3291c9008a3fb560c6971084714__m.jpg
 
The Sintech adapter finally arrived - so I pulled off the Seagate Barracuda 510 (500GB) SSD upgrade on my Late 2013 15" rMBP.

My steps
Upgraded to BigSur first - no issues
Bootable disk clone using CCC on a USB drive
Swapped Apple 128GB SSD using iFixit directions
Reboot with Option key
Run DiskUtil to initialize the new drive
Used CCC on USB drive to clone back my system & data onto new drive
Restart and start use
DiskSpeedTest reporting ~1150MB/S write and ~1300 MB/S read speeds
No other software fixes or mods. Will need to evaluate battery performance (what tools are you folks using to get

HTH others looking to make the move. So far very nice
 
I now have a few nvme SSDs. I’d like to repurpose one of them, Samsung 970 Pro, as an external drive.

I’ve read a lot of enclosure reviews but most seem to draw occasional complaints about reliability. Which ones are recommended?
 
@kvic I installed NVMeFix and didn't notice any changes with power consumption.
But it didn't introduce any new issues as well, so I think I'll just leave it installed.
View attachment 1690782
Nice and thanks. We see a drop of 10mA compared to the graph before NVMeFix, that's probably within measurement error. Your graphs look consistent (because I believe your MBP was connected to AC). So I tends to believe NVMeFix contributes that 10mA drop. People have reported from "nothing" to quite noticeable drop, say, 100mA due to NVMeFix. For our WD SN550 + 2015 13-inch MBP, it contributes a 30mA drop.

On another day I was curious about it and dived in a little deeper. Turns out NVMeFix borrows and uses the same APST algorithm/setup from Linux. So why people saw different benefit? Apparently every firmware inside SSD comes with a default APST setup. Reference firmware from Silicon Motion or Phison perhaps use the same as Linux - they might have borrowed from Linux or people associated with these vendors may have contributed the original Linux driver.

Bonus: apparently Apple SSD idle power consumption was around 0.04A.
View attachment 1690784
Apple has been doing a terrific job of power saving on mobile devices. Back in 2013-15, such work on SSD was way ahead of the industry.

But let's put it into perspective. 2015 15-inch MBP comes with a 99.5Wh battery. Assume it has retained 90% health. Further assume you're a workaholic and operates your MBP non-stop for 10h. A difference of 0.21A idle current only contributes an extra battery drop of less than 8% during the 10h period.

Don't forget these Apple SSDs come with much older gen NAND chips and controller technology. The more you use your new SSD, the more advantage you get over the Apple SSD. Hence, over the hard working 10h of you, your additional battery drain by the new SSDs over the Apple SSD is less than 8% if not actually seeing a saving!

Once you're disconnected from AC, you may see 0.00A most of the time. That's further good sign.
 
  • Like
Reactions: NevREnding
@kvic I installed NVMeFix and didn't notice any changes with power consumption.
But it didn't introduce any new issues as well, so I think I'll just leave it installed.
View attachment 1690782
So far I've experienced zero issues with this setup. Sleep and hibernation works well.

Bonus: apparently Apple SSD idle power consumption was around 0.04A.
View attachment 1690784
What app is that you're using to check power usage?

Edit: after more reading, looks like it's probably iStats Menu.

Seems like there was some uncertainty about the accuracy of the readings a month or so ago, is that still a concern? It looks like there was an update to 6.51 to support the Apple silicon Macs, wonder if that also may have fixed the issue people were seeing with 0.00A reporting for SSD.

After talking to my sister some more, she definitely want's the lowest power draw possible. I think any of these SSDs will be as fast if not faster than the stock Apple SSD in her early 2015 13" MBP. Now I'm wondering if I should exchange this Seagate 510 (with new/unknown Seagate controller) for the WD SN550 (though I've been burned lately with WD drives and am loath to give them more money).
 
Last edited:
After talking to my sister some more, she definitely want's the lowest power draw possible. I think any of these SSDs will be as fast if not faster than the stock Apple SSD in her early 2015 13" MBP. Now I'm wondering if I should exchange this Seagate 510 (with new/unknown Seagate controller) for the WD SN550 (though I've been burned lately with WD drives and am loath to give them more money).
2015 MBPs have 4-5 years of MacOS update left at most. Right about the time to see Apple moving away from Intel completely. If 500GB would work out for her in five years, not a bad idea to keep Seagate 510.

@herb2k had some good data in #7640. 0.14A idle current is about the same as the original Sabrent Rocket in OP's first chart. That's pretty good. No read/write power consumption data available fro Seagate 510. Assume it's about the same as well, then overall there is some edge over SN550 (with a price premium).


EDIT:

I might have jumped the gun.

Seems like you guys were talking about different SSDs. The 1TB model in #7889 comes in single side and 512MB DRAM. That's different from double side 1GB DRAM version documented by AnandTech. I believe it's very likely what people call E12S..
 
Last edited:
2015 MBPs have 4-5 years of MacOS update left at most. Right about the time to see Apple moving away from Intel completely. If 500GB would work out for her in five years, not a bad idea to keep Seagate 510.

@herb2k had some good data in #7640. 0.14A idle current is about the same as the original Sabrent Rocket in OP's first chart. That's pretty good. No read/write power consumption data available fro Seagate 510. Assume it's about the same as well, then overall there is some edge over SN550 (with a price premium).
Yeah, the issue is, I think the 510 I have and the 510 he has are likely different. He has an E12, but mine has a silver controller chip that's labeled Seagate. Everything about the board looks identical to E12s boards. Mine is identical to that in the linked review I posted earlier. When my sister visits for Christmas, I'll get her system updated to Big Sur with her existing Apple SSD, then swap this in, and run some tests. It'd be really helpful if the OP could be updated with more recent info, including what tools and testing methodologies to use to get comparable results.

I agree 500GB should be fine, but one of the reason for the upgrade is so she can store her whole photo library locally so it can get backed up locally, she doesn't want to trust 100% in iCloud. We currently have a second user on her computer, connected to her same iCloud account, where the Photos app is set to have all photos stored locally, and that Photo Library file is on an external drive. She doesn't want to always have that plugged in, hence the need for the second account. She tends to take care of her things, and generally will use something well past it's sell-by date, so 1TB is likely a good fit size wise for her.
 
Hey @herb2k, mine is identical to this:

Could you grab the Firmware version ("Revision") from System Information? If it's a similar code to mine, then it would likely be the same Phison E12 (and likely that Seagate just stamps their name on the controllers). Mine is STPSC014, and a silver controller chip:

1607672980443.png
 
Could you grab the Firmware version ("Revision") from System Information? If it's a similar code to mine, then it would likely be the same Phison E12 (and likely that Seagate just stamps their name on the controllers). Mine is STPSC014.
Sure, but it may be a while. It's my sister's laptop, and she lives an hour away. We'll be seeing each other closer to Christmas. Unfortunately, I don't have any other PC that has NVMe support to check that.

@herb2k I just saw your edit and a picture of your SSD. Interesting, I hadn't seen any silver chip E12, it seemed the silver chips were E12s and E12 were black. Can you pull back the label to see what's printed on the controller? Perhaps Seagate manufacturers their own version of the E12?
 
Last edited:
  • Like
Reactions: herb2k
My Sabrent Rocket 1TB TLC (bought last week) has firmware RKT 303.3. I believe thats the E12s. Otherwise it would be 12.x firmware.

On another note: I still haven’t installed nvmefix on this ssd, because the power consumption is so much better than my old Adata SX8200 pro, on which the nvmefix had no effect! Does nvmefix work better with the phison controllers?
 
2015 MBPs have 4-5 years of MacOS update left at most. Right about the time to see Apple moving away from Intel completely. If 500GB would work out for her in five years, not a bad idea to keep Seagate 510.

@herb2k had some good data in #7640. 0.14A idle current is about the same as the original Sabrent Rocket in OP's first chart. That's pretty good. No read/write power consumption data available fro Seagate 510. Assume it's about the same as well, then overall there is some edge over SN550 (with a price premium).


EDIT:

I might have jumped the gun.

Seems like you guys were talking about different SSDs. The 1TB model in #7889 comes in single side and 512MB DRAM. That's different from double side 1GB DRAM version documented by AnandTech. I believe it's very likely what people call E12S..
Did AnandTech cover the Barracuda 510 in 1TB? I saw they had articles on these drives, but the 1TB was a Firecuda drive.
 
Sure, but it may be a while. It's my sister's laptop, and she lives an hour away. We'll be seeing each other closer to Christmas. Unfortunately, I don't have any other PC that has NVMe support to check that.

@herb2k I just saw your edit and a picture of your SSD. Interesting, I hadn't seen any silver chip E12, it seemed the silver chips were E12s and E12 were black. Can you pull back the label to see what's printed on the controller? Perhaps Seagate manufacturers their own version of the E12?

I found a couple of Windows-based utilities that might help identify my chipset. I'll try and get bootcamp set up and running and let you know.

FWIW - I know Phison lets companies rebrand their chips with their own logos, but I never noticed the older reviews all had black ones vs silver (still with Seagate logos and part numbers - but different from the silver chip part numbers). So, it is quite possible I do have an E12S, but will post back.
 
So is the general consensus now that the WD SN550 might be the way to go for a 1tb drive? It'll be going in a 13" 2015 MBP. I was planning on getting the Sabrent Rocket 1tb but it seems those are the Phison 12s now which might not be as desirable. Also the WD SN550 is cheaper. For me, power consumption is the most important factor, followed by performance, and then price. Thoughts?
 
Register on MacRumors! This sidebar will go away, and you'll see fewer ads.