OMG. Is this for real? What is your MacBook model? What's the idle power at stock w/o any kexts?SsdPmEnabler is very nice, I just installed it over Lilu and NVMeFix.
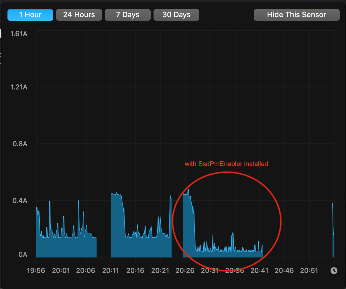
Before: lowest idle is 0.11A
After: lowest idle is 0.01A
That's a big reduction in idle power!
BTW, that's with an Inland Premium 1 TB SSD, running Phison 12.3 firmware.
Edit: after shutdown and cold reboot, idle draw went from 0.06A to 0.01A.
Could you give us a iStat chart contrasting before & after over a period of several days if you may? And perhaps a shot of your SSDs. I think some people may be very interested in buying the same SSD.
Try my ssdpmEnabler. See post #7942 for details and discussions started from there. I think you can expect about 50% reduction in idle power for your ADATA SX8200 Pro.Is there a way to fix or lessen the battery drain from my MacBook Air after replacing the SSD?
It's safe to delete it from Downloads folder.Sorry for the ignorance, but do I leave ssdpmEnabler in my downloads? Or can I clear it after?
Btw, if you've followed the User Guide, then you'll be good with future macOS updates & upgrades. The installation will stay until you manually uninstall it.
Hi @edevmon, did you get the same error as in post #7984 by @BoPl ?Hello @kvic
Just tried to install SsdPmEnabler on my MacBook but an error occurred and I had to delete it. My setup is:
- rMBP 13'' mid-2014 (i5 2.6, 8Gb)
- Sillicon Power A80 2Tb NVMe
- MacOS 11.1 (20C69) and BootRom 429.0.0.0.0
More details in post #7,553
Maybe this Mac is not compatible with this kernel extension?
I still believe it's more to do with the SSDs but now with two data points I'm less confident. As far as I checked, MacBookPro11,1 is very similar to the 2015 model which now have plenty of data points to show it works.
To rule out 2014 13-inch MBP (MacBookPro11,1) causing a difference, may owners of this model share your success stories?
Another way to rule out the problem not the MBP is (like I suggested to @BoPl) to put back the AppleSSD, install ssdpmEnabler (to whatever MacOS on the disk) and see if any crashes on boot.